Jika kamu merupakan pengguna aplikasi WhatsApp di sistem operasi Windows, kamu mungkin akan mendapatkan sebuah notifikasi pemberitahuan bahwa kamu mungkin akan dipaksa log out untuk menyelesaikan update.

Nah notifikasi ini sendiri tentu terkait dengan perubahan basis WhatsApp yang sebelumnya menggunakan WinUI atau UWP yang tentu berjalan native di Windows 11 dengan tidak memakan banyak sumber daya.
Baca Juga : WhatsApp di Microsoft Store Kini Resmi Berbasiskan PWA
Namun setelah tanggal 5 November 2025 kemarin, melalui versi 2.2584.3.0 WhatsApp sudah selesai melakukan migrasi ke PWA atau intinya sih membuat aplikasi WhatsApp ini berbasiskan Web yang ditenagai oleh Microsoft Edge Chromium, setelah diperbarui, pengguna yang sudah login akan dipaksa logout untuk menyesuaikan dengan versi baru tersebut.
⚡️ Akhirnya Kebagian Sinyal 5G di Rumah, Sekencang Apa?
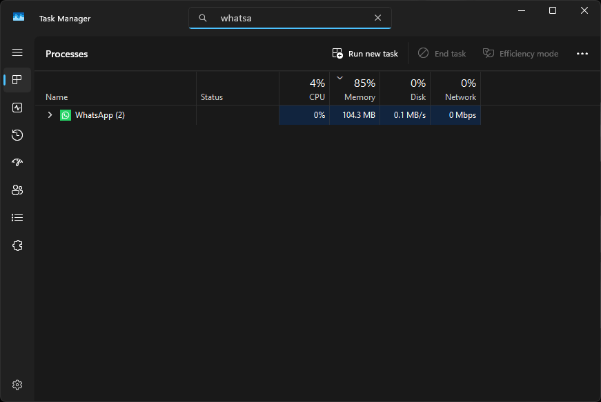
Jika kamu saat ini masih menggunakan versi lama, kamu mungkin akan melihat notifikasi seperti gambar diatas, selain itu di Task Manager jika WhatsApp memakan sedikit sumber daya, bisa dipastikan bahwa kamu masih menggunakan versi UWP.

Berikut contoh jika kamu sudah memperbarui versi WhatsApp ke yang baru, dimana RAM jelas akan lebih boros.

Alasan Meta mengganti basis WhatsApp ini jelas adalah karena jadi lebih mudah untuk dikembangkan mengingat kini jadi satu basis baik di Web ataupun Desktop, selain itu update juga bisa jadi lebih cepat dan tidak perlu banyak penyesuaian, dan yang pasti sih dengan digantinya WhatsApp versi UWP, Meta tidak perlu lagi melakukan pemeliharaan extra. Jadi cukup satu untuk semuanya, WhatsApp Web yang dikemas dalam bentuk berbeda.
Namun tentu bagi pengguna ini adalah mimpi buruk, mengingat pengguaan PWA sendiri cukup menguras resource terutama RAM, semakin lama digunakan, semakin besar usage yang diperlukan. Hal ini juga tentu mendapatkan banyak respon dari publik, dan jelas banyak yang tidak suka, tapi bagaimanapun keputusan sudah bulat, dimana Meta sudah memutuskan bahkan migrasi ini dirumorkan membuat WhatsApp Web Down Secara Global.
Apakah kamu sudah pakai WhatsApp baru?
Nah kebetulan sih saya belum dan masih menggunakan WhatsApp versi 2.2546.4.0 dan belum melakuakan upgrade ke versi baru, sebelumnya saya juga sudah mendapatkan notifikasi yang dijelaskan diatas, tapi beruntungnya notifikasi tersebut bisa kita tutup.

Versi baru ini sendiri akan tersedia melalui update dari Microsoft Store, dan umumnya semuanya akan berjalan otomatis, setelah selesai, kamu cukup login kembali ke akun WhatsApp kamu, namun jika kamu masih ingin bertahan di versi lama ini, kamu mungkin bisa pause update di Microsoft Store untuk sementara.

Tapi saya sendiri tidak tahu cara ini akan bertahan sampai kapan, mungkin kamu sudah update atau ada trik khusus? komen dibawah guys, namun yang pasti, apakah kamu sudah update ke versi baru yang boros RAM ini?
